搜索
查看: 401|回复: 5
收起左侧

[其他发布] 分享个宝塔面板国际版aaPanel

[复制链接]

签到天数: 5 天

[LV.2]偶尔看看I

发表于 2023-12-1 14:38:51 | 显示全部楼层 |阅读模式
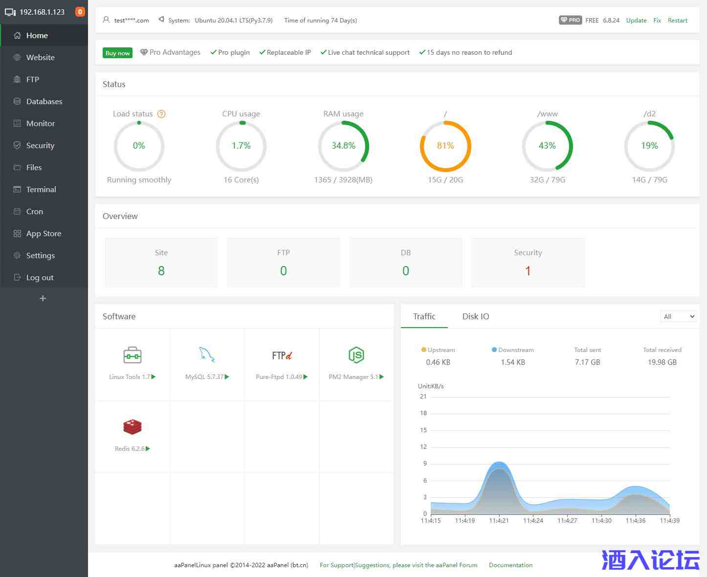
xx.jpeg

很多人都知道宝塔面板,但不知道宝塔面板还有英文版,宝塔面板英文版不是单纯的宝塔面板的翻译,而是根据老外的使用习惯及国外的网络环境做了一定的优化,比如:去掉了手机号验证、去掉了国内网盘的存储、镜像下载国外加速。
我已经用了很久了,感觉宝塔面板英文版是中文的精简、简洁版,功能方面与中文宝塔面板无疑。

游客,如果您要查看本帖隐藏内容请回复






上一篇:订车配置单截图生成器-卡车之家
下一篇:显卡检测工具 GPU-Z 2.56.0 简体中文汉化单文件版

签到天数: 8 天

[LV.3]偶尔看看II

发表于 2023-12-1 18:30:34 | 显示全部楼层
珍惜生命,果断回帖。
回复 支持 反对

使用道具 举报

该用户从未签到

发表于 2023-12-1 21:37:29 | 显示全部楼层
666666666666
回复 支持 反对

使用道具 举报

签到天数: 574 天

[LV.9]以坛为家II

发表于 2023-12-1 23:14:49 | 显示全部楼层
正需要,支持楼主大人了!
回复 支持 反对

使用道具 举报

签到天数: 186 天

[LV.7]常住居民III

发表于 2023-12-2 06:51:13 | 显示全部楼层
啥也不说了,感谢楼主分享哇!
回复 支持 反对

使用道具 举报

签到天数: 94 天

[LV.6]常住居民II

发表于 2024-2-8 22:13:40 | 显示全部楼层
JU090-6039P-08409-8J0QH-2YR7F
回复 支持 反对

使用道具 举报

您需要登录后才可以回帖 登录 | 注册用户

本版积分规则

快速回复 返回顶部 返回列表